容器服务(三)自动化监控 Prometheus、Grafana
中文名普罗米修斯,最初在SoundCloud上构建的监控系统,自2012年成为社区开源项目,用户非常活跃的开发人员和用户社区,2016年加入CNCF,成为继kubernetes之后的第二个托管项目官方网站https。
Prometheus 算是一个全能型选手,原生支持容器监控,当然监控传统应用也不是吃干饭的,所以就是容器 和非容器他都支持,所有的监控系统都具备这个流程,数据采集→数据处理→数据存储→数据展示→告警, 本文就是针对 Prometheus 展开的,所以先看看 Prometheus 概述
Prometheus 概述展
中文名普罗米修斯,最初在 SoundCloud 上构建的监控系统,自 2012 年成为社区开源项目,用户非常活跃 的开发人员和用户社区,2016 年加入 CNCF,成为继 kubernetes 之后的第二个托管项目
官方网站: https://prometheus.io/docs/introduction/overview/
Prometheus 特点
- 多维数据模型:由度量名称和键值对标识的时间序列数据
- PromSQL: — 种灵活的查询语言,可以利用多维数据完成复杂的查询 不依赖分布式存储,单个服务器节点可直接工作
- 基于 HTTP 的 pull 方式釆集时间序列数据
- 推送时间序列数据通过 PushGateway 组件支持 通过服务发现或静态配罝发现目标
- 多种图形模式及仪表盘支持 (grafana)
Prometheus 组成与架构

| 名称 | 说明 |
|---|---|
| Prometheus Server | 收集指标和存储时间序列数据,并提供查询接口 |
| Push Gateway | 短期存储指标数据,主要用于临时性任务 |
| Exporters | 采集已有的三方服务监控指标并暴露 metrics |
| Alertmanager | 告警 |
| Web UI | 简单的 WEB 控制台 |
部署
我们借助docker来安装,新建目录docker-monitor,在里面创建文件docker-compose.yml,内容如下
version: '3.8'
services:
prometheus:
image: prom/prometheus:v2.4.3
container_name: 'prometheus'
volumes:
- /data/prometheus/:/etc/prometheus/ #映射prometheus的配置文件
- /etc/localtime:/etc/localtime:ro #同步容器与宿主机的时间,这个非常重要,如果时间不一致,会导致prometheus抓不到数据
ports:
- '9090:9090'
grafana:
image: grafana/grafana:5.2.4
container_name: 'grafana'
ports:
- '3000:3000'
volumes:
- /data/grafana/config/grafana.ini:/etc/grafana/grafana.ini #grafana报警邮件配置
- /data/grafana/provisioning/:/etc/grafana/provisioning/ #配置grafana的prometheus数据源
- /etc/localtime:/etc/localtime:ro
env_file:
- /data/grafana/config.monitoring #grafana登录配置
depends_on:
- prometheus #grafana需要在prometheus之后启动
prometheus/prometheus.yml
global: #全局配置
scrape_interval: 15s #全局定时任务抓取性能数据间隔
scrape_configs: #抓取性能数据任务配置
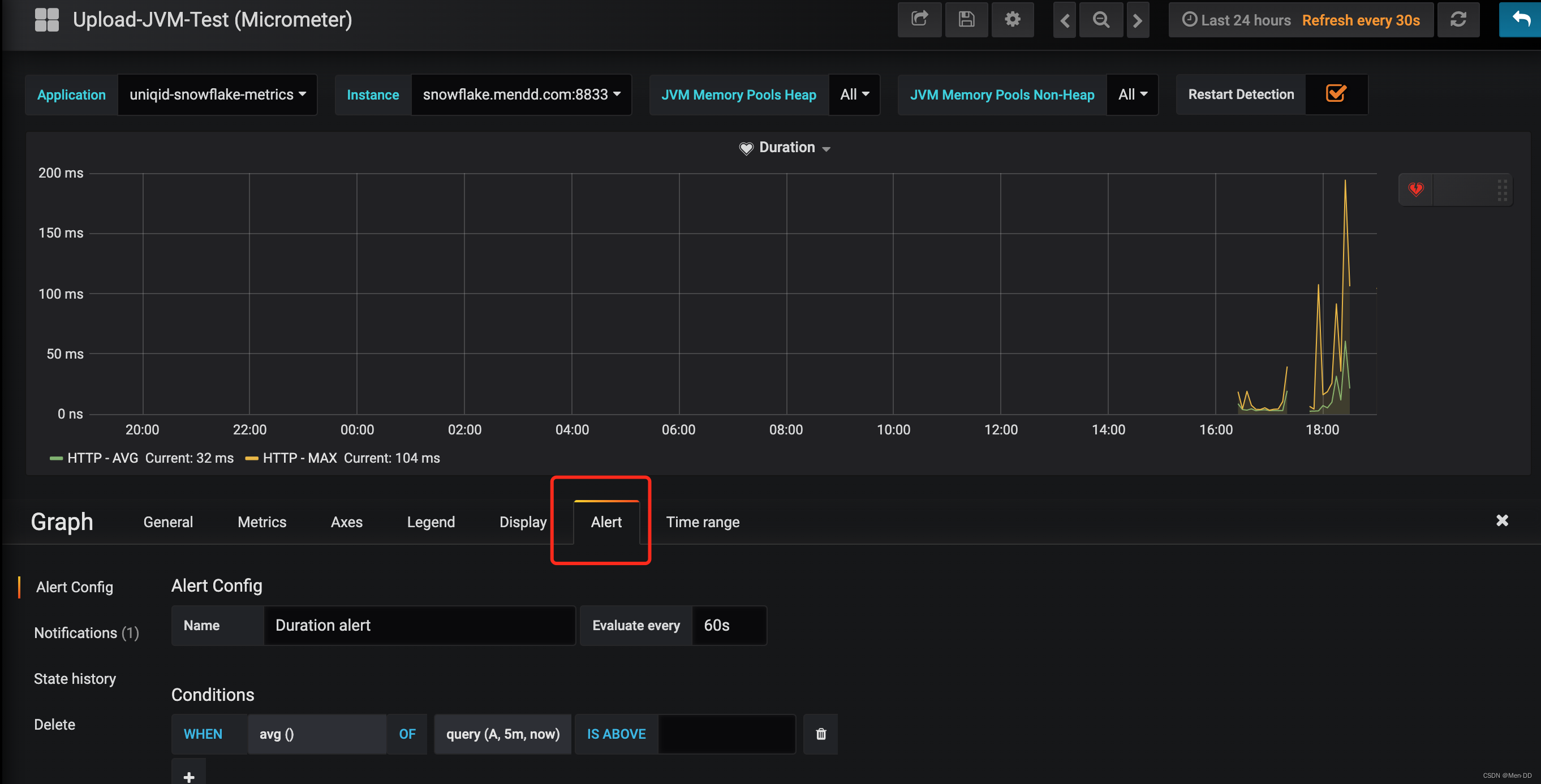
- job_name: 'uniqid-snowflake' #抓取订单服务性能指标数据任务,一个job下可以配置多个抓紧的targets,比如订单服务多个实例机器
scrape_interval: 10s #每10s抓取一次
metrics_path: '/actuator/prometheus' #抓取的数据url
static_configs:
- targets: ['snowflake.localhost.com:8833'] #抓取的服务器地址
labels:
application: 'uniqid-snowflake-metrics' #抓取任务标签
- job_name: 'prometheus' #抓取prometheus自身性能指标数据任务
scrape_interval: 5s
static_configs:
- targets: ['x.x.x.x:9090']
grafana/config.monitoring
GF_SECURITY_ADMIN_PASSWORD=admin #grafana管理界面的登录用户密码,用户名是admin
GF_USERS_ALLOW_SIGN_UP=false #grafana管理界面是否允许注册,默认不允许
grafana/config/grafana.ini
#################################### SMTP / Emailing ##########################
# 配置邮件服务器
[smtp]
enabled = true
# 发件服务器
host = smtp.qq.com:465
# smtp账号
user = xxxxxx@qq.com
# smtp 授权码,授权码获取请参看课上视频演示
password = xxxxxx
# 发信邮箱
from_address = xxxxx@qq.com
# 发信人
from_name = MX
grafana/provisioning/datasource.yml
# config file version
apiVersion: 1
deleteDatasources: #如果之前存在name为Prometheus,orgId为1的数据源先删除
- name: Prometheus
orgId: 1
datasources: #配置Prometheus的数据源
- name: Prometheus
type: prometheus
access: proxy
orgId: 1
url: http://prometheus:9090 #在相同的docker compose下,可以直接用prometheus服务名直接访问
basicAuth: false
isDefault: true
version: 1
editable: true
prometheus 页面

Graph 模糊搜索 jvm 选择jvm_memory_used_bytes 执行Execute
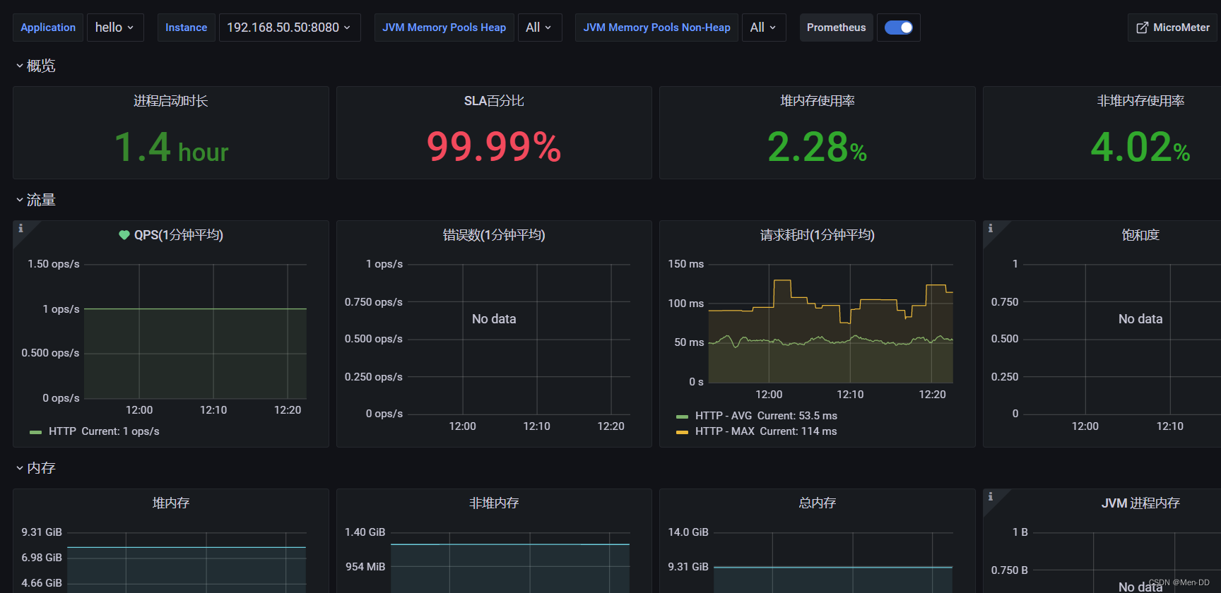
grafana 页面
导入模板:
https://grafana.com/grafana/dashboards
https://github.com/percona/grafana-dashboards.git

example
https://grafana.com/grafana/dashboards/16144/revisions
监控
监控Spring Boot性能指标
pom.xml
<!-- 开启springboot的应用监控 -->
<dependency>
<groupId>org.springframework.boot</groupId>
<artifactId>spring-boot-starter-actuator</artifactId>
</dependency>
<!-- 增加prometheus整合 -->
<dependency>
<groupId>io.micrometer</groupId>
<artifactId>micrometer-registry-prometheus</artifactId>
</dependency>
application.yml
management:
endpoint:
health:
show-details: always
prometheus:
enabled: true
endpoints:
web:
exposure:
include: '*'
监控Redis性能指标
docker run -d -p 9121:9121 oliver006/redis_exporter --redis.addr redis://redis连接IP:6379
prometheus-redis:
image: oliver006/redis_exporter
container_name: 'prometheus-redis'
ports:
- '9121:9121'
command: ['--redis.addr=redis://redis.xxx.com:6379', '--redis.password=xxxxx']
prometheus/prometheus.yml 追加 redis docker pull oliver006/redis_exporter
- job_name: 'redis'
scrape_interval: 5s
static_configs:
- targets: ['192.168.50.60:9121']
labels:
instance: redis
监控Mysql性能指标
docker run -d -p 9104:9104 -e DATA_SOURCE_NAME="root:password@(mysql服务器ip:3306)/databaseName" prom/mysqld-exporter
prometheus-mysql:
image: prom/mysqld-exporter
container_name: 'prometheus-mysql'
ports:
- '9104:9104'
environment:
- 'DATA_SOURCE_NAME=root:xxxxx@(x.x.x.x:3306)/'
prometheus/prometheus.yml 追加 mysql docker pull prom/mysqld-exporter
- job_name: 'mysql'
scrape_interval: 5s
static_configs:
- targets: ['IP地址1:9104']
labels:
instance: mysql
监控Linux性能指标
docker run -d -p 9100:9100 prom/node-exporter
prometheus/prometheus.yml 追加 linux docker pull prom/node-exporter
- job_name: linux
scrape_interval: 10s
static_configs:
- targets: ['IP地址1:9100']
labels:
instance: linux-1
- targets: ['IP地址2:9100']
labels:
instance: linux-2
Jmeter压测数据在Grafana展示
https://blog.csdn.net/menxu_work/article/details/128497810
常用模板
导入模板:
https://grafana.com/grafana/dashboards
https://github.com/percona/grafana-dashboards/tree/main/dashboards
mysql-dashboard.json
https://gist.github.com/topmi/76c9141a40b99a53ebe13ca3a75fb45e
redis-dashboard.json
https://gist.github.com/topmi/cda863229bd474d9504913ae04893ac1
web-dashboard.json
https://gist.github.com/topmi/c4e2e7c6db82d907b389e63c0d062e0f
Jmater
https://grafana.com/api/dashboards/5496/revisions/1/download
配置提醒
配置Email
config/grafana.ini
#################################### SMTP / Emailing ##########################
# 配置邮件服务器
[smtp]
enabled = true
# 发件服务器
host = smtp.qq.com:465
# smtp账号
user = xxx@qq.com
# smtp 授权码,授权码获取请参看课上视频演示
password = test123
# 发信邮箱
from_address = xxx@qq.com
# 发信人
from_name = M
配置Alerting

配置提醒



更多推荐



所有评论(0)