云原生之深入解析Linkerd Service Mesh的功能和使用
Linkerd 是 Kubernetes 的一个完全开源的服务网格实现,它通过为你提供运行时调试、可观测性、可靠性和安全性,使运行服务更轻松、更安全,所有这些都不需要对代码进行任何更改。Linkerd 通过在每个服务实例旁边安装一组超轻、透明的代理来工作,这些代理会自动处理进出服务的所有流量。由于它们是透明的,这些代理充当高度仪表化的进程外网络堆栈,向控制平面发送遥测数据并从控制平面接收控制信号。
·
一、简介
- Linkerd 是 Kubernetes 的一个完全开源的服务网格实现,它通过为你提供运行时调试、可观测性、可靠性和安全性,使运行服务更轻松、更安全,所有这些都不需要对代码进行任何更改。
- Linkerd 通过在每个服务实例旁边安装一组超轻、透明的代理来工作,这些代理会自动处理进出服务的所有流量。由于它们是透明的,这些代理充当高度仪表化的进程外网络堆栈,向控制平面发送遥测数据并从控制平面接收控制信号。这种设计允许 Linkerd 测量和操纵进出服务的流量,而不会引入过多的延迟。为了尽可能小、轻和安全,Linkerd 的代理采用 Rust 编写。
二、功能
- 自动 mTLS:Linkerd 自动为网格应用程序之间的所有通信启用相互传输层安全性 (TLS)。
- 自动代理注入:Linkerd 会自动将数据平面代理注入到基于 annotations 的 pod 中。
- 容器网络接口插件:Linkerd 能被配置去运行一个 CNI 插件,该插件自动重写每个 pod 的 iptables 规则。
- 仪表板和 Grafana:Linkerd 提供了一个 Web 仪表板,以及预配置的 Grafana 仪表板。
- 分布式追踪:您可以在 Linkerd 中启用分布式跟踪支持。
- 故障注入:Linkerd 提供了以编程方式将故障注入服务的机制。
- 高可用性:Linkerd 控制平面可以在高可用性 (HA) 模式下运行。
- HTTP、HTTP/2 和 gRPC 代理:Linkerd 将自动为 HTTP、HTTP/2 和 gRPC 连接启用高级功能(包括指标、负载平衡、重试等)。
- Ingress:Linkerd 可以与您选择的 ingress controller 一起工作。
- 负载均衡:Linkerd 会自动对 HTTP、HTTP/2 和 gRPC 连接上所有目标端点的请求进行负载平衡。
- 多集群通信:Linkerd 可以透明且安全地连接运行在不同集群中的服务。
- 重试和超时:Linkerd 可以执行特定于服务的重试和超时。
- 服务配置文件:Linkerd 的服务配置文件支持每条路由指标以及重试和超时。
- TCP 代理和协议检测:Linkerd 能够代理所有 TCP 流量,包括 TLS 连接、WebSockets 和 HTTP 隧道。
- 遥测和监控:Linkerd 会自动从所有通过它发送流量的服务收集指标。
- 流量拆分(金丝雀、蓝/绿部署):Linkerd 可以动态地将一部分流量发送到不同的服务。
三、安装
- 可以通过在本地安装一个 Linkerd 的 CLI 命令行工具,通过该 CLI 可以将 Linkerd 的控制平面安装到 Kubernetes 集群上。因此,首先需要在本地运行 kubectl 命令,确保可以访问一个可用的 Kubernetes 集群,如果没有集群,可以使用 KinD 在本地快速创建一个。
$ kubectl version --short
Client Version: v1.23.5
Server Version: v1.22.8
- 可以使用下面的命令在本地安装 Linkerd 的 CLI 工具:
$ curl --proto '=https' --tlsv1.2 -sSfL https://run.linkerd.io/install | sh
- 如果是 Mac 系统,同样还可以使用 Homebrew 工具一键安装:
$ brew install linkerd
- 同样直接前往 Linkerd Release 页面 下载安装即可。安装后使用下面的命令可以验证 CLI 工具是否安装成功:
$ linkerd version
Client version: stable-2.11.1
Server version: unavailable
- 正常可以看到 CLI 的版本信息,但是会出现 Server version: unavailable 信息,这是因为还没有在 Kubernetes 集群上安装控制平面造成的,因此接下来就来安装 Server 端。Kubernetes 集群可以通过多种不同的方式进行配置,在安装 Linkerd 控制平面之前,需要检查并验证所有配置是否正确,要检查集群是否已准备好安装 Linkerd,可以执行下面的命令:
$ linkerd check --pre
Linkerd core checks
===================
kubernetes-api
--------------
√ can initialize the client
√ can query the Kubernetes API
kubernetes-version
------------------
√ is running the minimum Kubernetes API version
√ is running the minimum kubectl version
pre-kubernetes-setup
--------------------
√ control plane namespace does not already exist
√ can create non-namespaced resources
√ can create ServiceAccounts
√ can create Services
√ can create Deployments
√ can create CronJobs
√ can create ConfigMaps
√ can create Secrets
√ can read Secrets
√ can read extension-apiserver-authentication configmap
√ no clock skew detected
linkerd-version
---------------
√ can determine the latest version
‼ cli is up-to-date
is running version 2.11.1 but the latest stable version is 2.11.4
see https://linkerd.io/2.11/checks/#l5d-version-cli for hints
Status check results are √
- 如果一切检查都 OK 则可以开始安装 Linkerd 的控制平面,直接执行下面的命令即可一键安装:
$ linkerd install | kubectl apply -f -
- 在此命令中,linkerd install 会生成一个 Kubernetes 资源清单文件,其中包含所有必要的控制平面资源,然后使用 kubectl apply 命令即可将其安装到 Kubernetes 集群中。可以看到会将 Linkerd 控制面安装到一个名为 linkerd 的命名空间之下,安装完成后会有如下几个 Pod 运行:
$ kubectl get pods -n linkerd
NAME READY STATUS RESTARTS AGE
linkerd-destination-79d6fc496f-dcgfx 4/4 Running 0 166m
linkerd-identity-6b78ff444f-jwp47 2/2 Running 0 166m
linkerd-proxy-injector-86f7f649dc-v576m 2/2 Running 0 166m
- 安装完成后通过运行以下命令等待控制平面准备就绪,并可以验证安装结果是否正常:
$ linkerd check
Linkerd core checks
===================
kubernetes-api
--------------
√ can initialize the client
√ can query the Kubernetes API
kubernetes-version
------------------
√ is running the minimum Kubernetes API version
√ is running the minimum kubectl version
linkerd-existence
-----------------
√ 'linkerd-config' config map exists
√ heartbeat ServiceAccount exist
√ control plane replica sets are ready
√ no unschedulable pods
√ control plane pods are ready
√ cluster networks contains all node podCIDRs
linkerd-config
--------------
√ control plane Namespace exists
√ control plane ClusterRoles exist
√ control plane ClusterRoleBindings exist
√ control plane ServiceAccounts exist
√ control plane CustomResourceDefinitions exist
√ control plane MutatingWebhookConfigurations exist
√ control plane ValidatingWebhookConfigurations exist
linkerd-identity
----------------
√ certificate config is valid
√ trust anchors are using supported crypto algorithm
√ trust anchors are within their validity period
√ trust anchors are valid for at least 60 days
√ issuer cert is using supported crypto algorithm
√ issuer cert is within its validity period
√ issuer cert is valid for at least 60 days
√ issuer cert is issued by the trust anchor
linkerd-webhooks-and-apisvc-tls
-------------------------------
√ proxy-injector webhook has valid cert
√ proxy-injector cert is valid for at least 60 days
√ sp-validator webhook has valid cert
√ sp-validator cert is valid for at least 60 days
√ policy-validator webhook has valid cert
√ policy-validator cert is valid for at least 60 days
linkerd-version
---------------
√ can determine the latest version
‼ cli is up-to-date
is running version 2.11.1 but the latest stable version is 2.11.4
see https://linkerd.io/2.11/checks/#l5d-version-cli for hints
control-plane-version
---------------------
√ can retrieve the control plane version
‼ control plane is up-to-date
is running version 2.11.1 but the latest stable version is 2.11.4
see https://linkerd.io/2.11/checks/#l5d-version-control for hints
√ control plane and cli versions match
linkerd-control-plane-proxy
---------------------------
√ control plane proxies are healthy
‼ control plane proxies are up-to-date
some proxies are not running the current version:
* linkerd-destination-79d6fc496f-dcgfx (stable-2.11.1)
* linkerd-identity-6b78ff444f-jwp47 (stable-2.11.1)
* linkerd-proxy-injector-86f7f649dc-v576m (stable-2.11.1)
see https://linkerd.io/2.11/checks/#l5d-cp-proxy-version for hints
√ control plane proxies and cli versions match
Status check results are √
- 当出现上面的 Status check results are √ 信息后表示 Linkerd 的控制平面安装成功。除了使用 CLI 工具的方式安装控制平面之外,也可以通过 Helm Chart 的方式来安装,如下所示:
$ helm repo add linkerd https://helm.linkerd.io/stable
# set expiry date one year from now, in Mac:
$ exp=$(date -v+8760H +"%Y-%m-%dT%H:%M:%SZ")
# in Linux:
$ exp=$(date -d '+8760 hour' +"%Y-%m-%dT%H:%M:%SZ")
$ helm install linkerd2 \
--set-file identityTrustAnchorsPEM=ca.crt \
--set-file identity.issuer.tls.crtPEM=issuer.crt \
--set-file identity.issuer.tls.keyPEM=issuer.key \
--set identity.issuer.crtExpiry=$exp \
linkerd/linkerd2
- 此外该 chart 包含一个 values-ha.yaml 文件, 它覆盖了一些默认值,以便在高可用性场景下进行设置,类似于 linkerd install 中的 --ha 选项,可以通过获取 chart 文件来获得 values-ha.yaml:
$ helm fetch --untar linkerd/linkerd2
- 然后使用 -f flag 提供覆盖文件,例如:
## see above on how to set $exp
helm install linkerd2 \
--set-file identityTrustAnchorsPEM=ca.crt \
--set-file identity.issuer.tls.crtPEM=issuer.crt \
--set-file identity.issuer.tls.keyPEM=issuer.key \
--set identity.issuer.crtExpiry=$exp \
-f linkerd2/values-ha.yaml \
linkerd/linkerd2
- 采用哪种方式进行安装均可,到这里就完成了 Linkerd 的安装,重新执行 linkerd version 命令就可以看到 Server 端版本信息:
$ linkerd version
Client version: stable-2.11.1
Server version: stable-2.11.1
四、 示例
- 接下来安装一个简单的示例应用 Emojivoto,该应用是一个简单的独立 Kubernetes 应用程序,它混合使用 gRPC 和 HTTP 调用,允许用户对他们最喜欢的表情符号进行投票。通过运行以下命令可以将 Emojivoto 安装到 emojivoto 命名空间中:
$ curl -fsL https://run.linkerd.io/emojivoto.yml | kubectl apply -f -
namespace/emojivoto created
serviceaccount/emoji created
serviceaccount/voting created
serviceaccount/web created
service/emoji-svc created
service/voting-svc created
service/web-svc created
deployment.apps/emoji created
deployment.apps/vote-bot created
deployment.apps/voting created
deployment.apps/web created
- 该应用下可以看到一共包含 4 个 Pod 服务:
$ kubectl get pods -n emojivoto
NAME READY STATUS RESTARTS AGE
emoji-66ccdb4d86-6vqvt 1/1 Running 0 91s
vote-bot-69754c864f-k26fb 1/1 Running 0 91s
voting-f999bd4d7-k44nb 1/1 Running 0 91s
web-79469b946f-bz295 1/1 Running 0 91s
$ kubectl get svc -n emojivoto
NAME TYPE CLUSTER-IP EXTERNAL-IP PORT(S) AGE
emoji-svc ClusterIP 10.111.7.125 <none> 8080/TCP,8801/TCP 2m49s
voting-svc ClusterIP 10.105.192.118 <none> 8080/TCP,8801/TCP 2m48s
web-svc ClusterIP 10.111.236.171 <none> 80/TCP 2m48s
- 可以通过 port-forward 来暴露 web-svc 服务,然后便可在浏览器中访问该应用:
$ kubectl -n emojivoto port-forward svc/web-svc 8080:80
- 现在可以在浏览器通过 http://localhost:8080 访问 Emojivoto 应用:

- 可以选择页面中喜欢的表情进行投票,但是选择某些表情后会出现一些错误,比如当点击甜甜圈表情符号的时候会得到一个 404 页面:

- 不过不用担心,这是应用中故意留下的错误,为的是后面使用 Linkerd 来识别该问题。接下来可以将上面的示例应用加入到 Service Mesh 中来,向其添加 Linkerd 的数据平面代理,直接运行下面的命令即可将 Emojivoto 应用网格化:
$ kubectl get -n emojivoto deploy -o yaml \
| linkerd inject - \
| kubectl apply -f -
deployment "emoji" injected
deployment "vote-bot" injected
deployment "voting" injected
deployment "web" injected
deployment.apps/emoji configured
deployment.apps/vote-bot configured
deployment.apps/voting configured
deployment.apps/web configured
- 上面的命令首先获取在 emojivoto 命名空间中运行的所有 Deployments,然后通过 linkerd inject 运行它们的清单,然后将其重新应用到集群。注意 linkerd inject 命令只是在 Pod 规范中添加一个 linkerd.io/inject: enabled 的注解,并不会直接注入一个 Sidecar 容器,该注解即可指示 Linkerd 在创建 Pod 时将代理注入到其中,所以执行上面的命令后应用 Pod 中会新增一个 sidecar 的代理容器。
$ kubectl get pods -n emojivoto
NAME READY STATUS RESTARTS AGE
emoji-696d9d8f95-8wrmg 2/2 Running 0 34m
vote-bot-6d7677bb68-c98kb 2/2 Running 0 34m
voting-ff4c54b8d-rdtmk 2/2 Running 0 34m
web-5f86686c4d-qh5bz 2/2 Running 0 34m
- 可以看到每个 Pod 现在都有 2 个容器,相较于之前多了一个 Linkerd 的 sidecar 代理容器:

- 当应用更新完成后,就成功将应用引入到 Linkerd 的网格服务中来了,新增的代理容器组成了数据平面,也可以通过下面的命令检查数据平面状态:
$ linkerd -n emojivoto check --proxy
Linkerd core checks
===================
kubernetes-api
--------------
√ can initialize the client
√ can query the Kubernetes API
kubernetes-version
------------------
√ is running the minimum Kubernetes API version
√ is running the minimum kubectl version
linkerd-existence
-----------------
√ 'linkerd-config' config map exists
√ heartbeat ServiceAccount exist
√ control plane replica sets are ready
√ no unschedulable pods
√ control plane pods are ready
√ cluster networks contains all node podCIDRs
linkerd-config
--------------
√ control plane Namespace exists
√ control plane ClusterRoles exist
√ control plane ClusterRoleBindings exist
√ control plane ServiceAccounts exist
√ control plane CustomResourceDefinitions exist
√ control plane MutatingWebhookConfigurations exist
√ control plane ValidatingWebhookConfigurations exist
linkerd-identity
----------------
√ certificate config is valid
√ trust anchors are using supported crypto algorithm
√ trust anchors are within their validity period
√ trust anchors are valid for at least 60 days
√ issuer cert is using supported crypto algorithm
√ issuer cert is within its validity period
√ issuer cert is valid for at least 60 days
√ issuer cert is issued by the trust anchor
linkerd-webhooks-and-apisvc-tls
-------------------------------
√ proxy-injector webhook has valid cert
√ proxy-injector cert is valid for at least 60 days
√ sp-validator webhook has valid cert
√ sp-validator cert is valid for at least 60 days
√ policy-validator webhook has valid cert
√ policy-validator cert is valid for at least 60 days
linkerd-identity-data-plane
---------------------------
√ data plane proxies certificate match CA
linkerd-version
---------------
√ can determine the latest version
‼ cli is up-to-date
is running version 2.11.1 but the latest stable version is 2.11.4
see https://linkerd.io/2.11/checks/#l5d-version-cli for hints
linkerd-control-plane-proxy
---------------------------
√ control plane proxies are healthy
‼ control plane proxies are up-to-date
some proxies are not running the current version:
* linkerd-destination-79d6fc496f-dcgfx (stable-2.11.1)
* linkerd-identity-6b78ff444f-jwp47 (stable-2.11.1)
* linkerd-proxy-injector-86f7f649dc-v576m (stable-2.11.1)
see https://linkerd.io/2.11/checks/#l5d-cp-proxy-version for hints
√ control plane proxies and cli versions match
linkerd-data-plane
------------------
√ data plane namespace exists
√ data plane proxies are ready
‼ data plane is up-to-date
some proxies are not running the current version:
* emoji-696d9d8f95-8wrmg (stable-2.11.1)
* vote-bot-6d7677bb68-c98kb (stable-2.11.1)
* voting-ff4c54b8d-rdtmk (stable-2.11.1)
* web-5f86686c4d-qh5bz (stable-2.11.1)
see https://linkerd.io/2.11/checks/#l5d-data-plane-version for hints
√ data plane and cli versions match
√ data plane pod labels are configured correctly
√ data plane service labels are configured correctly
√ data plane service annotations are configured correctly
√ opaque ports are properly annotated
Status check results are √
- 当然,还是可以通过 http://localhost:8080 访问应用,当然在使用上和之前没什么区别,可以通过 Linkerd 去查看应用实际上做了哪些事情,但是需要去单独安装一个插件,由于 Linkerd 的核心控制平面非常轻量级, 因此 Linkerd 附带了一些插件,这些插件为 Linkerd 添加了一些非关键但通常有用的功能,包括各种仪表板,比如可以安装一个 viz 插件,Linkerd-Viz 插件包含 Linkerd 的可观察性和可视化组件。安装命令如下所示:
$ linkerd viz install | kubectl apply -f -
- 上面的命令会创建一个名为 linkerd-viz 的命名空间,会在该命名空间中安装监控相关的应用,比如 Prometheus、Grafana 等:
$ kubectl get pods -n linkerd-viz
NAME READY STATUS RESTARTS AGE
grafana-8d54d5f6d-wwtdz 2/2 Running 0 3h1m
metrics-api-6c59967bf4-pjwdq 2/2 Running 0 4h22m
prometheus-7bbc4d8c5b-5rc8r 2/2 Running 0 4h22m
tap-599c774dfb-m2kqz 2/2 Running 0 4h22m
tap-injector-748d54b7bc-jvshs 2/2 Running 0 4h22m
web-db97ff489-5599v 2/2 Running 0 4h22m
- 安装完成后,可以使用下面的命令打开一个 dashboard 页面:
$ linkerd viz dashboard &
- 当 viz 插件部署完成后,执行上面的命令后会自动在浏览器中打开一个 Linkerd 的可观察性的 Dashboard。此外也可以通过 Ingress 来暴露 viz 服务,创建如下所示的资源对象:
apiVersion: networking.k8s.io/v1
kind: Ingress
metadata:
name: web-ingress
namespace: linkerd-viz
annotations:
nginx.ingress.kubernetes.io/upstream-vhost: $service_name.$namespace.svc.cluster.local:8084
nginx.ingress.kubernetes.io/configuration-snippet: |
proxy_set_header Origin "";
proxy_hide_header l5d-remote-ip;
proxy_hide_header l5d-server-id;
spec:
ingressClassName: nginx
rules:
- host: linkerd.k8s.local
http:
paths:
- path: /
pathType: Prefix
backend:
service:
name: web
port:
number: 8084
- 应用后就可以通过 linkerd.k8s.local 访问 viz:

- 还可以显示自动生成的拓扑图:

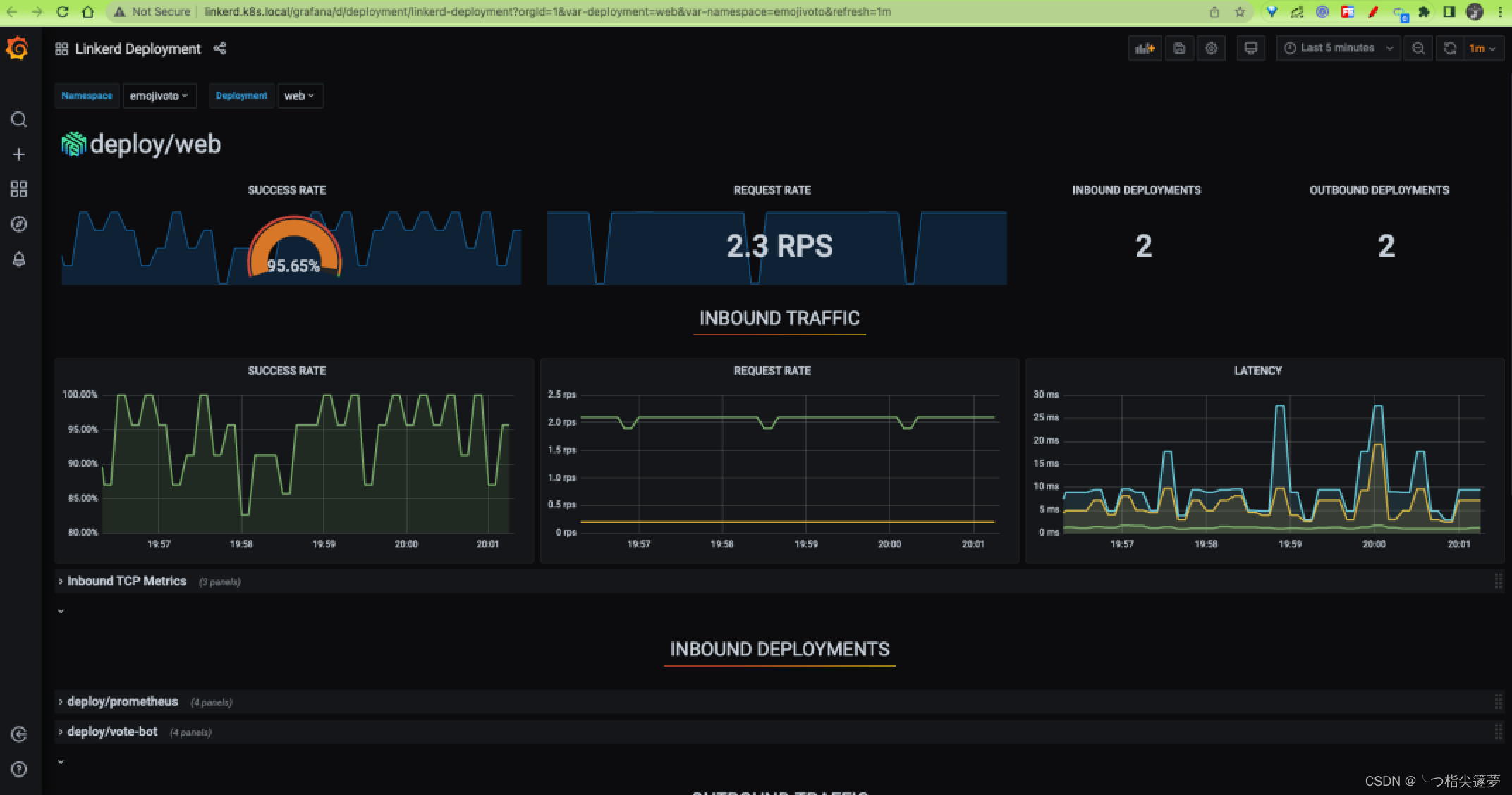
- 在页面上我们可以找到每个 Emojivoto 组件的实时指标,就可以确定哪个组件出现了部分故障了,这样就可以有针对性的去解决问题了。在对应的资源后面包含一个 Grafana 的图标,点击可以自动跳转到 Grafana 的监控页面:

更多推荐




所有评论(0)