【云原生 | Docker 高级篇】09、Docker 容器监控之 CAdvisor+InfluxDB+Granfana
Docker 容器监控之 CAdvisor+InfluxDB+Granfana
·
目录
一、Docker 原生监控命令

暴露的问题:docker stats 统计结果只能是当前宿主机的全部容器,数据资料是实时的,没有地方存储、没有健康指标过线预警等功能。
二、容器监控三剑客
CAdvisor 监控收集+InfluxDB 存储数据+Granfana 展示图表

1.CAdvisor
2.InfluxDB

3.Granfana

4.总结

三、使用 compose 部署 CIG
1.创建目录和 docker-compose.yml 文件
[root@docker01 opt]# mkdir cig
[root@docker01 opt]# cd cig/
[root@docker01 cig]# pwd
/opt/cig
[root@docker01 cig]# vim docker-compose.yml
version: '3.1'
volumes:
grafana_data: {}
services:
influxdb:
image: tutum/influxdb:0.9
restart: always
environment:
- PRE_CREATE_DB=cadvisor
ports:
- "8083:8083"
- "8086:8086"
volumes:
- ./data/influxdb:/data
cadvisor:
image: google/cadvisor
links:
- influxdb:influxsrv
command: -storage_driver=influxdb -storage_driver_db=cadvisor -storage_driver_host=influxsrv:8086
restart: always
ports:
- "8080:8080"
volumes:
- /:/rootfs:ro
- /var/run:/var/run:rw
- /sys:/sys:ro
- /var/lib/docker/:/var/lib/docker:ro
grafana:
user: "104"
image: grafana/grafana
user: "104"
restart: always
links:
- influxdb:influxsrv
ports:
- "3000:3000"
volumes:
- grafana_data:/var/lib/grafana
environment:
- HTTP_USER=admin
- HTTP_PASS=admin
- INFLUXDB_HOST=influxsrv
- INFLUXDB_PORT=8086
- INFLUXDB_NAME=cadvisor
- INFLUXDB_USER=root
- INFLUXDB_PASS=root
[root@docker01 cig]# docker compose config -q # 检查文件并输出错误信息
2.启动 docker-compose.yml 文件
[root@docker01 cig]# docker compose up
3.查看三个服务容器是否启动
influxdb 是前台运行的

4.测试
- (1)浏览CAdvisor收集服务,http://ip:8080/
第一次访问慢,请稍等,cadvisor也有基础的图形展现功能,这里主要用它来作数据采集

- (2)浏览influxdb存储服务,http://ip:8083/

- (3)浏览grafana展现服务,http://ip:3000
默认帐户密码都是admin

重置密码可以跳过,进入首页:
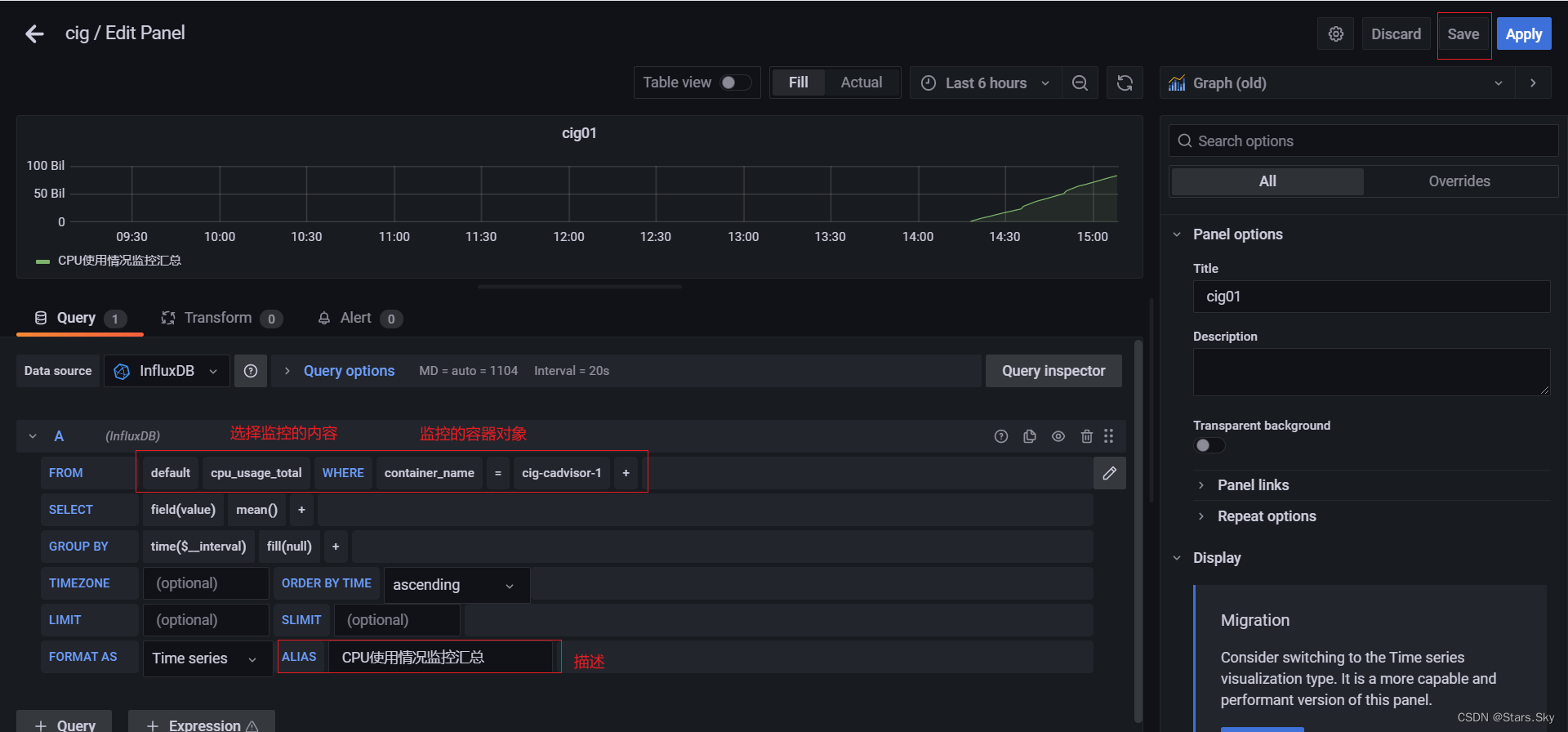
四、配置 Grafana
1.配置数据源
选择 InfluxDB



2.配置面板 panel







到这里cAdvisor+InfluxDB+Grafana容器监控系统就部署完成了!
更多推荐




所有评论(0)