2个小时,我做好了一套自动化生产排产系统!
如果订单A需要使用一台机器,而这台机器的负荷比较重,订单B又急需交货,那么系统会自动判断哪些订单应该优先生产,避免出现生产线的空闲时间或者过度负载的情况。总的来说,做一个自动化生产排产系统并不难,关键是要清晰地理解需求,选对工具,合理设计排产算法,并通过不断测试和调整,最终得到一个高效、稳定的系统。:如果你需要制造某款产品,而生产过程需要某种稀缺的原材料,那么系统会根据生产计划和当前库存,提前告知
说到自动化生产排产系统,大家的第一反应可能是:“这东西看起来很复杂,做起来也得花好多时间吧?”
但是,其实如果你把步骤分开,一点点来,真不难。
就像我,最近也做了一套自动化的生产排产系统,个小时搞定了!
今天就把我的经验分享给大家——
已经特别熟练或者心急的朋友,可以直接看第三、四部分,分享了具体搭建的方法和步骤,可以一步步对照学习。

一、自动化生产排产系统是什么?
自动化生产排产系统是利用计算机软件、数据算法等技术,自动化地进行生产任务的排程和资源分配,从而提高生产效率和减少人为错误。它替代了传统的人工排产方式,能够根据订单需求、生产能力、库存状况、设备情况等多个因素,自动生成最优的生产计划,并且实时调整应对各种生产变化。
自动化生产排产系统的基本特点:
- 实时性:能实时接收和处理各种生产数据,及时调整生产排程。
- 智能化:通过复杂的算法对生产任务进行优化,能自动识别生产瓶颈、优化资源分配。
- 多维度调度:考虑订单、资源、生产线、设备等多个方面,做出最合适的排产计划。
- 减少人工干预:大大降低人工排产的时间和误差,节省了人力成本。

二、自动化生产排产系统都有什么功能?
自动化生产排产系统的功能非常丰富,可以根据不同企业的需求定制。
下面是一些最常见、最实用的核心功能,帮助企业在不同维度上提高生产效率、节约成本。
1. 自动排程功能
核心作用:根据生产计划、工单需求、生产线能力、原料库存等信息,自动为每个工单安排生产时间、生产顺序和生产资源。
举个例子:假设你有两个订单,订单A需要在三天内完成,订单B需要五天才能完成。如果订单A需要使用一台机器,而这台机器的负荷比较重,订单B又急需交货,那么系统会自动判断哪些订单应该优先生产,避免出现生产线的空闲时间或者过度负载的情况。
具体来说,自动排程功能会:
- 根据订单的交货期、优先级来安排生产顺序,避免出现重要订单延迟。
- 根据生产线的产能、负载情况来决定哪个生产线应该执行哪个订单。
- 根据原材料和人员配置自动调整生产安排,避免因为物料或人力不足导致的生产延误。


2. 实时监控与动态调整
核心作用:实时跟踪生产进度、设备状态、物料库存、人员安排等信息,并能根据实际情况进行自动调整,确保生产不受干扰。
举个例子:在生产过程中,可能会遇到设备故障、物料短缺或员工病假等情况。传统排产方式会因突发事件手忙脚乱,但自动化排产系统能够实时监控这些问题,并自动调整生产计划。例如,如果生产线A出现故障,系统会立即调整排产,将任务转移到生产线B,避免生产停滞。
具体来说,系统可以:
- 实时监控设备状态,当设备出现故障时,系统会自动调整排程,把生产任务转移到其他设备。
- 监控原料库存情况,当某种原料不足时,系统可以提前发出警报,甚至自动启动采购流程。
- 实时调整排产,根据生产过程中新的数据,自动调整工作顺序、资源分配等。

3. 订单优先级管理
核心作用:管理不同订单的优先级,确保紧急和重要订单能够按时完成。
举个例子:比如你有两个订单,订单X的交货期很紧急,而订单Y可以延后交货。系统会自动根据优先级调整生产计划,将订单X安排在前面,确保按时交货,而订单Y则可以稍微往后排。
自动化排产系统会:
- 根据订单的交货期、紧急程度、客户重要性等因素,自动为每个订单设置优先级。
- 自动排定高优先级订单,确保这些订单得到及时处理。
- 对低优先级订单延后排程,避免影响高优先级订单的交付。

4. 物料管理与库存监控
核心作用:确保生产过程中物料供应充足,避免因物料短缺导致生产中断。
举个例子:如果你需要制造某款产品,而生产过程需要某种稀缺的原材料,那么系统会根据生产计划和当前库存,提前告知库存不足的问题,甚至自动发起采购请求。
物料管理功能主要做:
- 实时监控原材料库存情况,避免库存过少,保证生产顺利进行。
- 自动发起采购订单,当库存不足时,系统会自动生成采购订单,确保物料及时到位。

- 自动调整生产计划,如果某种物料缺货,系统会根据库存情况调整生产计划,避免物料短缺带来的生产延误。

5. 生产进度跟踪与报告
核心作用:系统可以实时跟踪各个订单的生产进度,提供详细的生产报告,帮助管理层了解生产状况,做出及时决策。
举个例子:管理人员可以通过系统查看每个生产任务的进度,及时发现问题并采取措施。例如,如果某个生产线的进度滞后,管理人员可以立刻调整生产计划,或者增加人手加速生产。
生产进度跟踪与报告功能:
- 实时跟踪生产状态,自动更新每个订单的生产进度。

- 自动生成生产报告,包括生产进度、资源使用、设备状态等,方便管理层决策。
- 提供预警功能,在生产进度滞后时,系统可以发出预警,提前通知管理人员。

三、做一个自动化排产系统需要哪些环节?
其实,搭建一个自动化排产系统并没有大家想象的那么复杂,关键是要把每个步骤拆开来,按照顺序一步一步做。我的经验是,如果你有现成的工具和数据支持,整个过程可以在两三个小时内完成。下面我来给大家介绍一下我做这个系统的主要步骤。
步骤1:需求分析
做之前,第一步当然是搞清楚需求了。你得先了解一下生产车间的基本情况:目前有多少个工单?生产线的能力是怎么样的?每个生产订单需要的资源是什么?每个产品的生产时间是多少?这些数据都要搞清楚,才能制定合理的排产计划。
比如,你可能需要考虑以下几个问题:
- 订单的优先级:哪个订单最急?哪个订单能等?
- 生产线的能力:每条生产线的产能是多少?是不是有特殊的设备需求?

- 原料库存:是否有足够的原材料?如果没有,如何进行生产安排?
- 人员安排:每个岗位的人力情况如何?是否需要临时增派工人?

这些问题的答案就是你排产系统需要解决的核心内容。
步骤2:收集数据
有了需求,就要开始准备数据了。数据是自动化生产排产系统的基础,没有数据,系统就无法运行。具体来说,你需要从以下几个方面收集数据:
- 订单数据:每个订单的具体需求量、交货期、优先级等信息。

- 生产线数据:每条生产线的生产能力、工作时间、故障率等。
- 物料数据:每个产品所需的原材料种类、数量、当前库存等。
- 设备状态数据:生产设备的当前状态,是正常运行、待修还是故障。
- 人员安排数据:各个岗位的工人安排,是否有人力不足的情况。

这些数据你可以通过手动收集、或者从现有的生产管理系统(比如ERP或WMS系统)中提取。如果你有好的系统支持,这一步就能自动完成。
步骤3:选择适合的排产算法
选择排产算法是核心步骤之一。其实,生产排产有很多种算法,常见的有以下几种:
- 最早交期优先算法(Earliest Due Date,EDD):按照订单的交货期来排产,优先生产交货期早的订单。
- 先到先服务算法(First Come First Serve,FCFS):按订单的到达顺序排产。
- 最短加工时间优先算法(Shortest Processing Time,SPT):优先安排加工时间短的任务。

当然了,这只是几种简单的算法,实际情况可能更复杂,比如你需要同时考虑原材料的库存、生产线的负荷等因素。这里我选择了一个综合算法,它会根据订单的优先级、生产能力、原材料库存等多重因素,自动计算出一个最优化的排产计划。
步骤4:系统开发与搭建
这一部分是核心的操作,也是最能体现自动化的地方。说到系统开发,我不是说得很复杂的那种编程工作,而是通过现成的工具来快速搭建。
当然,如果你有数据库支持,可以通过一些开源的排产系统框架,结合实际数据进行定制化开发。
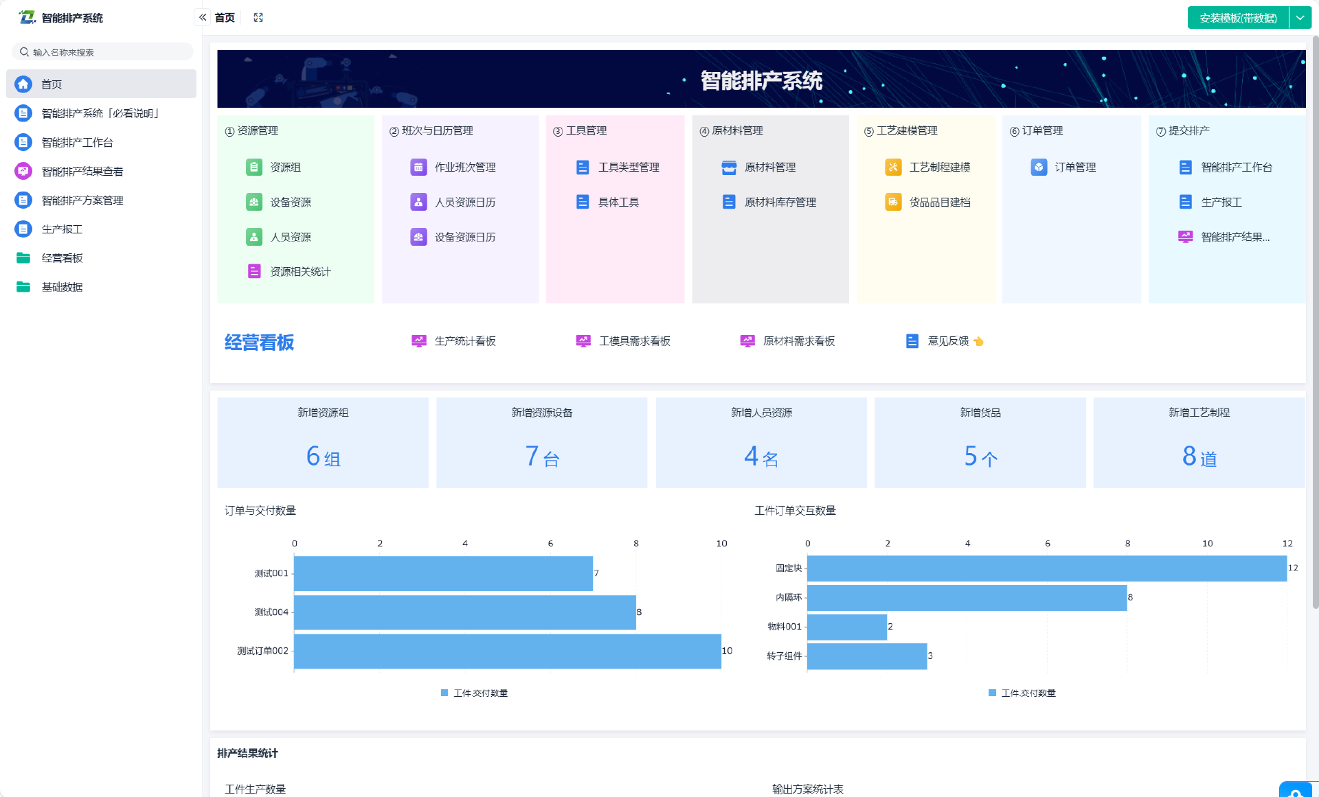
具体来说,我用的是零代码平台ERP模板做的一个简单自动化排产系统,主要是通过以下几个步骤来完成:
1) 计划员制定主生产计划(MPS)后,经 MRP 运算,计算出生产任务。
2)计划确定无误后,按照生产工序和交货期,将生产任务进行生产排产。
3)将计划单的状态改为“已计划”,并通过智能助手自动下发生产任务至任务池。
4)班组长通过生产工单从任务池中领取本班组需要生产的任务。
5)车间或者班组长可以针对所有任务的优先级进行排产。

这一过程其实不复杂,两个小时内就能搭建出一个基础版的自动化排产系统。当然,如果你想要功能更强大一些,可以选择更专业的排产软件,或者请专业的IT团队来做定制开发。
步骤5:测试与调整 系统搭建好之后,最重要的一步就是测试。任何系统都不可能一开始就完美无缺,尤其是排产这种需要高度协调的系统。测试的时候,我会让车间的生产管理人员参与进来,看看系统输出的排产计划是否合理,是否能够根据实际情况进行调整。
如果发现有问题,比如排产计划不合理、资源分配不均等,我就调整一下算法或者输入的数据,直到达到一个合适的效果。测试是一个反复调整的过程,但这是保证系统有效运行的关键。
四、具体操作步骤
接下来,我就以ERP系统平台为例,给大家演示一下搭建自动化生产排产系统的具体操作步骤:
1 制定生产计划
计划员根据销售订单或其他需求预测制定主生产计划(MPS):

结合 MRP 运算以及产品 BOM 结构,计算出需要生产的任务:

2 生产计划工序排产
计算生产任务的同时,可以按照生产工序,对各个任务进行排产:

通过 甘特图视图,还可以对排产好的工序任务进行快捷调整:

3 下发生产任务
当生产计划核对无误,确定生产后,在数据视图中,将计划单的状态由「待计划」修改为已计划。修改后,智能助手 将自动下发生产任务至任务池:

生产任务中记录了每个任务需要生产的产品、数量以及对应的班组等信息:

4 领取生产工单
班组长根据生产计划,在生产任务池中领取属于自己的生产任务提交生产工单:

5 车间班组任务排产
车间或班组长借助 甘特视图,可以更直观地看到各个任务的时间周期,更快速地完成生产任务排产以及优化调整。

总的来说,做一个自动化生产排产系统并不难,关键是要清晰地理解需求,选对工具,合理设计排产算法,并通过不断测试和调整,最终得到一个高效、稳定的系统。希望我的经验能够帮到你!
更多推荐




所有评论(0)