初见:AntDB智能运维“三剑客“之ACC
AntDB 是一款可扩展、多租户、高可用、高性能、国产自主的分布式数据库产品,旨在为 OLTP (Online Transactional Processing)、 OLAP (Online Analytical Processing)场景提供一站式的解决方案,具备自动高可用、在线弹性扩容、内核级读写分离等特性,支持SQL2016 标准,提供高并发、高吞吐、低时延的PB级数据处理能力,方便应用平滑
前情回顾
在前两个章节中,我们介绍了 AntDB 智能运维"三剑客"的 ADC 和 MTK。
本文将继续介绍 AntDB 数据库智能运维平台 ACC。
AntDB 介绍
AntDB 数据库始于 2008 年,在运营商的核心系统上,为全国 24 个省份的数亿多用户提供在线服务,具备高性能、弹性扩展、高可靠等产品特性,峰值每秒可处理百万笔通信核心交易,保障系统持续稳定运行近十年,并在通信、金融、交通、能源、物联网等行业成功商用落地。
AntDB 是一款可扩展、多租户、高可用、高性能、国产自主的分布式数据库产品,旨在为 OLTP (Online Transactional Processing)、 OLAP (Online Analytical Processing)场景提供一站式的解决方案,具备自动高可用、在线弹性扩容、内核级读写分离等特性,支持SQL2016 标准,提供高并发、高吞吐、低时延的PB级数据处理能力,方便应用平滑地从 Oracle 迁移到 AntDB。
ACC介绍
AntDB 数据库智能运维平台 ACC (AntDB Control Center) 是湖南亚信安慧基于AntDB数据库精心打造的数据库智能运维管理平台,可以提供AntDB安装部署、性能监控、故障诊断、安全管理等功能,利用大数据AI等技术,帮助用户降低数据库管理的难度及人工操作引发的服务故障,有效保障数据库服务的稳定和高效运行。
ACC具有以下特性:
-
一站式服务 -
一键部署升级 -
多维度视图 -
统一租户管理
ACC的核心功能包括:
-
集群管理 -
数据库监控 -
告警管理 -
运维管理 -
监控大盘 -
系统管理
ACC安装
下面以 AntDB CC v8.2 为例,介绍安装过程。
下载压缩包,并解压。
wget http://gz.antdb.net/zip/antdb-cc-release-8.2.x86_64.tar.gz
tar zxf antdb-cc-release-8.2.x86_64.tar.gz
执行脚本安装。
cd antdb-cc-release-8.2.x86_64/Antdb-CC
sh ACC_install.sh
输出(精简版)。
[root@centos7 Antdb-CC]# sh ACC_install.sh
get_os_info...success.
get_hardwareinfo...success.
check_hardwareinfo...success.
basedir=/root/antdb-cc-release-8.2.x86_64/Antdb-CC
The current user is root. It is not recommended to install ACC for root.
Please enter the installation user or "Q" to exit the installation.[Default:acc]
user.default.password=Antdb-CC.123456
check install user ...success.
Please enter a valid empty directory to install ACC. r enter "Q/q" to exit the installation.[Default:/home/acc/app/ACC]
decompressJDKbin=/home/acc/app/ACC/JDK/jdk1.8.0_131/bin/java
使用ipv4地址
确认地址类型: 192.0.2.79
未安装默认数据库,使用外部数据库...
Please enter the metrics.db.url or "Q" to exit the installation.[jdbc:h2:file:~/db/dbfile;IGNORECASE=TRUE;MODE=PostgreSQL;AUTO_SERVER=TRUE]
Please enter the metrics.db.username or "Q" to exit the installation.[antdb]
Please enter the metrics.db.password or "Q" to exit the installation.[antdb]
default_web_port=8080
已安装自带jdk...
encrypt dbPassword successful...
metrics.db.password=dLw4Al7vvAq4xYfWJVBeeg==>>/home/acc/app/ACC/config/jdbc.properties
decompressPythonbin=/home/acc/app/ACC/Python/Python-3.7.0/bin/python3
default_awrWork=/home/amops/amops-united/awr/awrWork
start web begin
APP_ROOT=/home/acc/app/ACC
find jar file:acc.jar
start web successful!
acc_web_ip=192.0.2.79
===========================================================
ACC-WEB登录页面:http://192.0.2.79:8080/#/login
登录用户名称:admin 密码:admin@123
===========================================================
ACC install ...success.
default_schedule_port=8081
find jar file:dbops-schedule-standalone.jar
start schedule successful!
acc_web_url=192.0.2.79:8080
登陆访问 ACC Web 页面。
ACC管理集群
ACC 可以对数据库进行灵活的管理,简化管理流程,并提供了全面的集群管理能力。
主要功能包括:新建集群,接入集群,集群扩容,参数配置,集群备份,在线升级等。
新建集群
-
新建集群之前需要先上传软件包,需要确认软件包的数据库类型、架构、版本等信息。
-
创建资源池,并添加主机。这一步是需要确认部署软件包的目标节点,需要确保节点连通性。
-
将资源分配给租户。需要确认该租户有充足的资源部署数据库,当然后期可以给租户扩容。
-
接下来正式【新建集群】,填写集群的基础资源信息。
-
等待 ACC 部署新的集群。
资源有限,这里仅演示了如何新建单机集群,感兴趣的同学可以常识新建分布式集群。
连接数据库
新建集群成功后,连接到主机,并访问数据库。
[root_1@centos7 bin]$ psql -p51774 -Uroot_1 postgres
psql (12.3)
Type "help" for help.
postgres=# select version();
version
----------------------------------------------------------------------------------------------------------------------
PostgreSQL 12.3 ADB 6.0zjcmc on x86_64-pc-linux-gnu, compiled by gcc (GCC) 4.8.5 20150623 (Red Hat 4.8.5-39), 64-bit
(1 row)
postgres=# \l
List of databases
Name | Owner | Encoding | Collate | Ctype | Access privileges
-----------+--------+----------+-------------+-------------+-------------------
postgres | root_1 | UTF8 | en_US.UTF-8 | en_US.UTF-8 |
template0 | root_1 | UTF8 | en_US.UTF-8 | en_US.UTF-8 | =c/root_1 +
| | | | | root_1=CTc/root_1
template1 | root_1 | UTF8 | en_US.UTF-8 | en_US.UTF-8 | =c/root_1 +
| | | | | root_1=CTc/root_1
(3 rows)
postgres=# \dx
List of installed extensions
Name | Version | Schema | Description
--------------------+---------+------------+-----------------------------------------------------------
pg_stat_statements | 1.7 | public | track execution statistics of all SQL statements executed
plorasql | 1.0 | pg_catalog | PL/oraSQL procedural language
plpgsql | 1.0 | pg_catalog | PL/pgSQL procedural language
(3 rows)
简单压测
使用 pgbench 对 AntDB 数据集进行简单的压力测试。
-
初始化数据
[root_1@centos7 bin]$ pgbench -i -p51774 postgres
dropping old tables...
NOTICE: table "pgbench_accounts" does not exist, skipping
NOTICE: table "pgbench_branches" does not exist, skipping
NOTICE: table "pgbench_history" does not exist, skipping
NOTICE: table "pgbench_tellers" does not exist, skipping
creating tables...
generating data...
100000 of 100000 tuples (100%) done (elapsed 0.11 s, remaining 0.00 s)
vacuuming...
creating primary keys...
done.
-
测试 1200s
[root_1@centos7 bin]$ pgbench -p51774 postgres -T 1200 -c2
starting vacuum...end.
transaction type: <builtin: TPC-B (sort of)>
scaling factor: 1
query mode: simple
number of clients: 2
number of threads: 1
duration: 1200 s
number of transactions actually processed: 721942
latency average = 3.324 ms
tps = 601.618013 (including connections establishing)
tps = 601.619295 (excluding connections establishing)
监控大盘
ACC 内置了监控大盘功能,可以帮助用户快速通过可视化图表展示大量数据。
并提供了模板创建方式,包含了支持分布式数据库集群监控的多对象大盘,单机版数据库的单对象大盘模板。
用户可以快速启用监控大盘功能,并进行全屏投影展示。
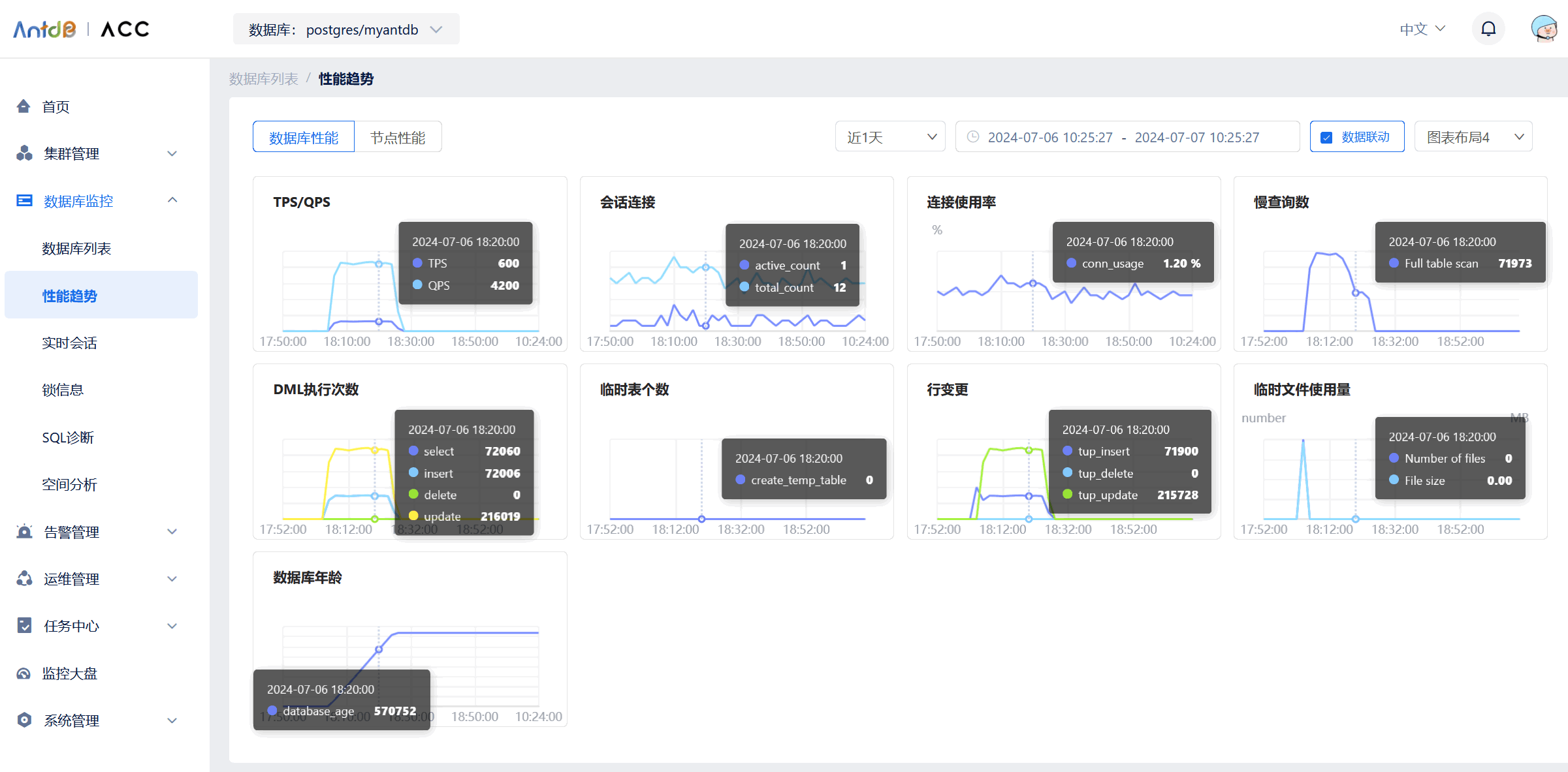
性能趋势
ACC 支持通过不同维度查看集群中的性能监控数据,展示监控指标在一定时间内的趋势变化图,可自由选择时间段与监控对象。
【数据库性能】标签页展示集群下全部节点的指标:数据吞吐量,TPS/QPS,会话连接,连接使用率,慢查询,DML执行次数,临时表数量,临时文件使用量。
【节点性能】标签页展示与主机相关的监控指标:CPU load,内存利用率,CPU利用率,磁盘空间,磁盘IO,主备延时,网络IO,缓存。
如图,查看性能测试期间的监控指标。
总结
本章节介绍了 AntDB CC 的相关内容,并体验了 ACC 的一下产品特性。
更多内容请参考官方文档:
http://www.antdb.net/acc_1391
🌻 往期精彩 ▼
-
[Oracle] -
[MySQL] -
[TiDB] -
[PG]
-- / END / --
👉 这里可以找到我
如果这篇文章为你带来了灵感或启发,就请帮忙点『赞』or『在看』or『转发』吧,感谢!ღ( ´・ᴗ・` )~
本文由 mdnice 多平台发布
更多推荐




所有评论(0)