fabric运维监控:prometheus+grafana框架搭建
1. peer节点和orderer节点配置修改:orderer:environment:- ORDERER_METRICS_PROVIDER=prometheus- ORDERER_OPERATIONS_LISTENADDRESS=0.0.0.0:8443ports:- 8443:8443peer:environment:- CORE_METRICS_PROVIDER=prometheus- CO
·
1. peer节点和orderer节点配置修改:
orderer:
environment:
- ORDERER_METRICS_PROVIDER=prometheus
- ORDERER_OPERATIONS_LISTENADDRESS=0.0.0.0:8443
ports:
- 8443:8443
peer:
environment:
- CORE_METRICS_PROVIDER=prometheus
- CORE_OPERATIONS_LISTENADDRESS=0.0.0.0:9443
ports:
- 9443:9443
2. Prometheus 安装
采用docker 镜像安装
-
下载docker镜像:docker pull prom/prometheus
-
新建prometheus.yml (静态配置文件)
global:
scrape_interval: 60s
evaluation_interval: 60s
scrape_configs:
- job_name: hyperledger
static_configs:
- targets: ['192.168.20.111:8443','192.168.20.111:9443','192.168.20.112:8443','192.168.20.112:9443','192.168.20.113:8443','192.168.20.113:9443']
- 启动 :docker run -d -p 9090:9090 -v /root/prometheus/prometheus.yml:/etc/prometheus/prometheus.yml prom/prometheus
3. 访问Prometheus监控页面
通过主机IP:9090的方式访问:
4.安装grafana
-
下载docker 镜像:docker pull grafana/grafana
-
启动:docker run -d -p 3000:3000 --name=grafana -v /root/prometheus/grafana-data:/var/lib/grafana grafana/grafana
5. 访问grafana
通过主机IP:3000的方式访问,默认的用户名和密码都是admin
1.添加prometheus数据源
2. 配置prometheus URL
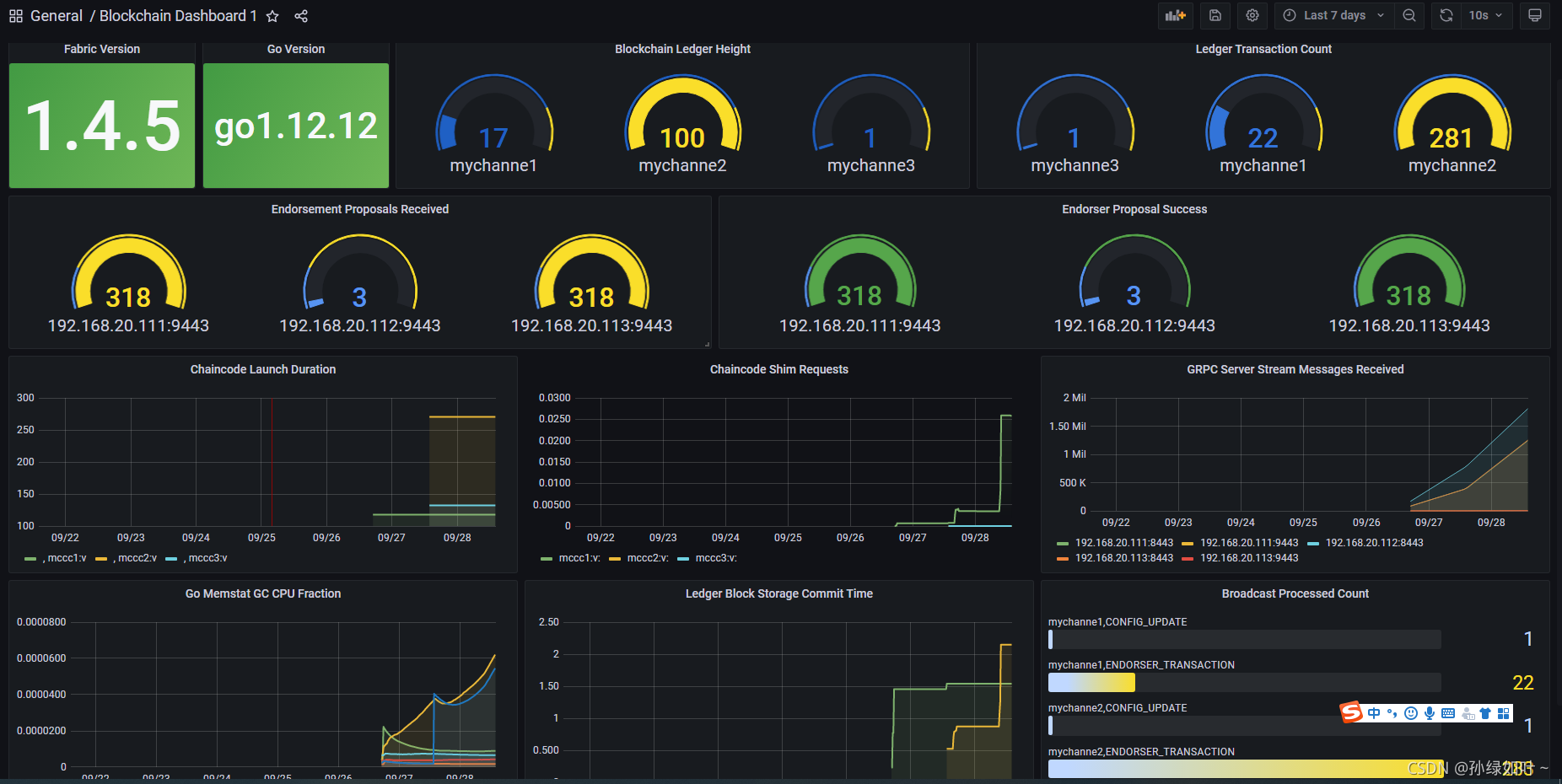
3. 添加fabric dashboard[可以Grafana官网:https://grafana.com/,下载Fabric模板的JSON文件]
4.效果如下:
更多推荐




所有评论(0)