扔掉NocoBase吧,我发现了一个更符合国内业务的开源零代码平台ZQ Platform
相比于泛微等传统OA,ZQ Platform 是现代化的、灵活的零代码应用构建平台,而非固化的OA产品。相比于Nocobase等开源项目,ZQ Platform 的UI设计更符合国内审美和操作习惯,功能模块(如强大的系统监控、AI助手)更贴近国内企业级应用的开箱即用需求,后台管理更完善。相比于钉钉宜搭、伙伴云等SaaS平台,ZQ Platform 的核心优势在于数据私有化和零持续授权费,特别适合对
作为一名长期关注并实践企业数字化的开发者,我体验过市面上众多低代码/零代码平台,从钉钉宜搭、伙伴云,到 Nocobase 和泛微等。它们各有优势,但总在一些关键点上,如深度定制、数据主权和长期成本,难以完全满足要求。
直到我遇见了 ZQ Platform —— 一个由国内团队研发、基于 Python 栈、完全开源免费且支持私有化部署的零代码平台。在深度使用后,我迫不及待地想把它推荐给所有正在寻找高性价比、高自主性数字化解决方案的团队和个人开发者。
核心优势一瞥:为何是 ZQ Platform?
在详细介绍前,先快速看下它的核心吸引力:
开源免费: 核心代码完全开放,可自由获取、审查、修改和分发。这消除了所有授权费用,让你拥有完全的掌控权。
私有化部署: 可将平台部署在自己的服务器上,所有业务数据 100% 留在企业内部,满足金融、政务、医疗等高安全合规性行业的要求。
高颜值与用户体验: 界面设计现代化、清晰直观,操作流畅。无论是管理员还是业务员,都能快速上手。
功能强大全面: 不只是一个表单工具,而是涵盖了应用搭建、工作流、数据管理、系统监控的全栈式应用开发平台。
下面,我将结合平台的实际界面截图,带你深入了解。
一、 核心功能深度体验
- 优雅直观的管理与监控后台
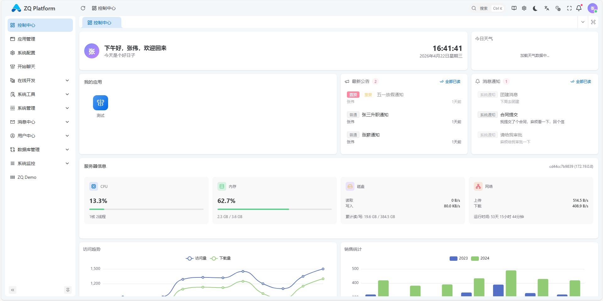
ZQ Platform 的后台管理界面设计得非常专业和清晰。左侧是完整的功能导航,从应用管理、系统配置到用户、权限、监控一应俱全。
用户管理模块(如下图)提供了对组织内成员的全面管控能力,搜索、筛选、编辑、权限分配都非常方便。
更令我惊喜的是其强大的系统监控能力。它内置了丰富的服务器监控面板,可以实时查看 CPU、内存、磁盘、网络等关键指标,甚至能直接监控 Redis 等关键中间件的运行状态,无需额外部署监控工具。
控制中心仪表盘(Dashboard)支持高度自定义,你可以将重要的业务数据、系统状态、通知公告都聚合在一个页面上,实时掌控全局。
- 强大的可视化设计器(零代码核心)
这是零代码平台的立身之本。ZQ Platform 的表单设计器和页面设计器功能非常强大。
其表单设计器(如下图)提供了丰富的组件库,从基础的单行文本、下拉框,到高级的部门选择、角色选择、富文本编辑器等。通过简单的拖拽和右侧的属性配置,就能快速构建出复杂的数据录入界面。
其动态页面设计器和列表设计器则让你能自由地设计数据展示、查询和操作界面。你可以定义列表的展示字段、排序规则、查询条件等,轻松打造出符合业务习惯的管理列表页。
- 智能化的高级功能:AI生成SQL
这是我非常欣赏的一个亮点功能。在配置数据源或报表时,你可以直接通过自然语言描述你的数据需求,平台会利用集成的AI大模型(如通义千问),自动分析数据库结构并生成准确的SQL查询语句。
这对于不熟悉SQL的业务人员或想快速验证想法的开发者来说,效率提升巨大。生成的SQL还可以进一步调整,并直接预览图表效果,真正实现了“所想即所得”。 - 可靠的后台引擎:定时任务与流程
一个完整的企业应用离不开后台自动化和流程审批。ZQ Platform 提供了稳定的定时任务调度功能,可以设定周期性的任务,如数据备份、报表生成、状态同步等。
结合其工作流引擎,可以轻松配置各种审批流、业务流转逻辑,将重复、规则明确的工作自动化,解放人力。
二、 实战案例:快速构建一个CRM
说得再多,不如看实战。利用 ZQ Platform,我仅用很短时间就搭建了一个功能完整的CRM(客户关系管理)系统。
- 数据建模: 使用表单设计器,快速创建了“客户”、“联系人”、“商机”等核心数据表。
- 界面构建: 使用页面设计器,为“商机管理”模块设计了美观的卡片视图和列表视图,支持按阶段、负责人等多维度筛选。


- 流程设置: 为商机设计了“线索 -> 需求发现 -> 方案报价 -> 赢单/输单”的销售阶段流程。
- 权限配置: 设置不同角色(销售、经理、管理员)的查看和操作权限,实现数据隔离。
整个过程几乎没有编写一行代码,一个可直接投入使用的业务系统就诞生了。这完美诠释了零代码平台的核心价值:让业务人员能直接参与系统构建,让开发者能聚焦于更复杂的业务逻辑。
整个过程几乎没有编写一行代码,一个可直接投入使用的业务系统就诞生了。这完美诠释了零代码平台的核心价值:让业务人员能直接参与系统构建,让开发者能聚焦于更复杂的业务逻辑。
总结来说:
相比于钉钉宜搭、伙伴云等SaaS平台,ZQ Platform 的核心优势在于数据私有化和零持续授权费,特别适合对数据敏感、有长期稳定使用需求的中大型企业或政府机构。
相比于Nocobase等开源项目,ZQ Platform 的UI设计更符合国内审美和操作习惯,功能模块(如强大的系统监控、AI助手)更贴近国内企业级应用的开箱即用需求,后台管理更完善。
相比于泛微等传统OA,ZQ Platform 是现代化的、灵活的零代码应用构建平台,而非固化的OA产品。它不仅能做OA,更能快速构建CRM、项目管理、ERP模块等各种业务系统,扩展性不是一个维度。
更多推荐




所有评论(0)